|
杭州师范大学-阿司匹林工艺控制仿真软件阿司匹林,作为一种历史悠久的解热镇痛药,其工艺控制过程在化学制药教学中具有重要地位。然而,传统的实验教学往往受到实验设备、实验材料、实验场地以及安全风险的限制,难以满足大规模、高质量的教学需求。为满足这一需求,北京欧倍尔开发了半实物化学制药虚拟仿真——阿司匹林工艺控制仿真软件,目前已应用于杭州师范大学。
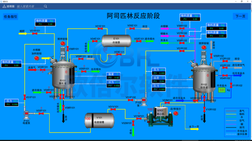
阿司匹林工艺控制仿真软件依据计算机虚拟仿真技术进行开发,运用数字化技术真实再现阿司匹林制备工段的 DCS 控制系统界面,用户可通过 DCS 控制系统界面进行操作,试卷运行界面可对操作进行实时评分,得出综合的操作成果评估;该软件具备后台数据运算能力,以真实药厂工艺参数作为参照,仿真操作过程与真实药厂操作过程极其相似,能够满足日常培训、常规考核以及技能大赛等各种需求。
阿司匹林工艺控制仿真软件采用半实物仿真技术,将虚拟仿真与实物操作相结合。学生可以在虚拟环境中进行实验操作,同时还可以通过实物操作台进行部分实物操作,如调节反应温度、压力、搅拌速度等,从而更加直观地了解工艺控制过程。
阿司匹林工艺控制仿真软件设置了多种故障应急处理模块,如反应温度异常、压力失控、设备故障等。学生可以在虚拟环境中进行故障应急处理操作,锻炼自己的应急处理能力和问题解决能力。
阿司匹林工艺控制仿真软件具有实时反馈与评估系统,能够实时监测学生的操作过程,对操作的正确性、速度和规范性进行评估。系统能够给出详细的反馈和建议,帮助学生发现自己的不足之处,有针对性地进行改进和提高。
北京欧倍尔模拟制药企业的生产工艺流程,包括设备布局、管路设计等,将教学中的理论知识与实际企业生产工艺深度连接,为高校搭建半实物仿真设施,提供了依据真实企业提炼的教学场景、定制化虚拟仿真教学资源和平台。以下为部分案例: 四川化工职业技术学院——化学制药柔性生产线 浙江师范大学——盐酸普鲁卡因合成 金华职业技术学院——盐酸普鲁卡因合成及安全生产 江苏食品药品职业技术学院——B干扰素生产、阿司匹林合成 内蒙古工业大学——阿司匹林合成、金银花提取浓缩
总之,半实物化学制药虚拟仿真——阿司匹林工艺控制仿真软件是一种具有深远意义的教学工具。它不仅为学生和企业员工提供了一个全新的学习平台,还降低了实验成本,提高了教学效率和安全性。相信在未来的化学制药教育领域,该软件将发挥更加重要的作用。 |




